# ECS Framework
[](https://github.com/esengine/ecs-framework/actions)
[](https://codecov.io/gh/esengine/ecs-framework)
[](https://badge.fury.io/js/%40esengine%2Fecs-framework)
[](https://www.npmjs.com/package/@esengine/ecs-framework)
[](https://bundlephobia.com/package/@esengine/ecs-framework)
[](https://www.typescriptlang.org/)
[](https://opensource.org/licenses/MIT)
[](#contributors)
[](https://github.com/esengine/ecs-framework/stargazers)
[](https://deepwiki.com/esengine/ecs-framework)
一个高性能的 TypeScript ECS (Entity-Component-System) 框架,专为现代游戏开发而设计。
A high-performance TypeScript ECS (Entity-Component-System) framework designed for modern game development.
---
## 📊 项目统计 / Project Stats
[](https://star-history.com/#esengine/ecs-framework&Date)
### 📈 下载趋势 / Download Trends
[](https://www.npmjs.com/package/@esengine/ecs-framework)
[](https://npmtrends.com/@esengine/ecs-framework)
---
## 特性
- **高性能** - 针对大规模实体优化,支持SoA存储和批量处理
- **多线程计算** - Worker系统支持真正的并行处理,充分利用多核CPU性能
- **类型安全** - 完整的TypeScript支持,编译时类型检查
- **现代架构** - 支持多World、多Scene的分层架构设计
- **开发友好** - 内置调试工具和性能监控
- **跨平台** - 支持Cocos Creator、Laya引擎和Web平台
## 安装
```bash
npm install @esengine/ecs-framework
```
## 快速开始
```typescript
import { Core, Scene, Component, EntitySystem, ECSComponent, ECSSystem, Matcher, Time } from '@esengine/ecs-framework';
// 定义组件
@ECSComponent('Position')
class Position extends Component {
constructor(public x = 0, public y = 0) {
super();
}
}
@ECSComponent('Velocity')
class Velocity extends Component {
constructor(public dx = 0, public dy = 0) {
super();
}
}
// 创建系统
@ECSSystem('Movement')
class MovementSystem extends EntitySystem {
constructor() {
super(Matcher.all(Position, Velocity));
}
protected process(entities: readonly Entity[]): void {
for (const entity of entities) {
const position = entity.getComponent(Position)!;
const velocity = entity.getComponent(Velocity)!;
position.x += velocity.dx * Time.deltaTime;
position.y += velocity.dy * Time.deltaTime;
}
}
}
// 创建场景并启动
class GameScene extends Scene {
protected initialize(): void {
this.addSystem(new MovementSystem());
const player = this.createEntity("Player");
player.addComponent(new Position(100, 100));
player.addComponent(new Velocity(50, 0));
}
}
// 启动游戏
Core.create();
Core.setScene(new GameScene());
// 游戏循环中更新
function gameLoop(deltaTime: number) {
Core.update(deltaTime);
}
```
## 核心特性
- **实体查询** - 使用 Matcher API 进行高效的实体过滤
- **事件系统** - 类型安全的事件发布/订阅机制
- **性能优化** - SoA 存储优化,支持大规模实体处理
- **多线程支持** - Worker系统实现真正的并行计算,充分利用多核CPU
- **多场景** - 支持 World/Scene 分层架构
- **时间管理** - 内置定时器和时间控制系统
## 🏗️ 架构设计 / Architecture
```mermaid
graph TB
A[Core 核心] --> B[World 世界]
B --> C[Scene 场景]
C --> D[EntityManager 实体管理器]
C --> E[SystemManager 系统管理器]
D --> F[Entity 实体]
F --> G[Component 组件]
E --> H[EntitySystem 实体系统]
E --> I[WorkerSystem 工作线程系统]
style A fill:#e1f5ff
style B fill:#fff3e0
style C fill:#f3e5f5
style D fill:#e8f5e9
style E fill:#fff9c4
style F fill:#ffebee
style G fill:#e0f2f1
style H fill:#fce4ec
style I fill:#f1f8e9
```
## 平台支持
支持主流游戏引擎和 Web 平台:
- **Cocos Creator**
- **Laya 引擎**
- **原生 Web** - 浏览器环境直接运行
- **小游戏平台** - 微信、支付宝等小游戏
## ECS Framework Editor
跨平台桌面编辑器,提供可视化开发和调试工具。
### 主要功能
- **场景管理** - 可视化场景层级和实体管理
- **组件检视** - 实时查看和编辑实体组件
- **性能分析** - 内置 Profiler 监控系统性能
- **插件系统** - 可扩展的插件架构
- **远程调试** - 连接运行中的游戏进行实时调试
- **自动更新** - 支持热更新,自动获取最新版本
### 下载
[](https://github.com/esengine/ecs-framework/releases/latest)
支持 Windows、macOS (Intel & Apple Silicon)
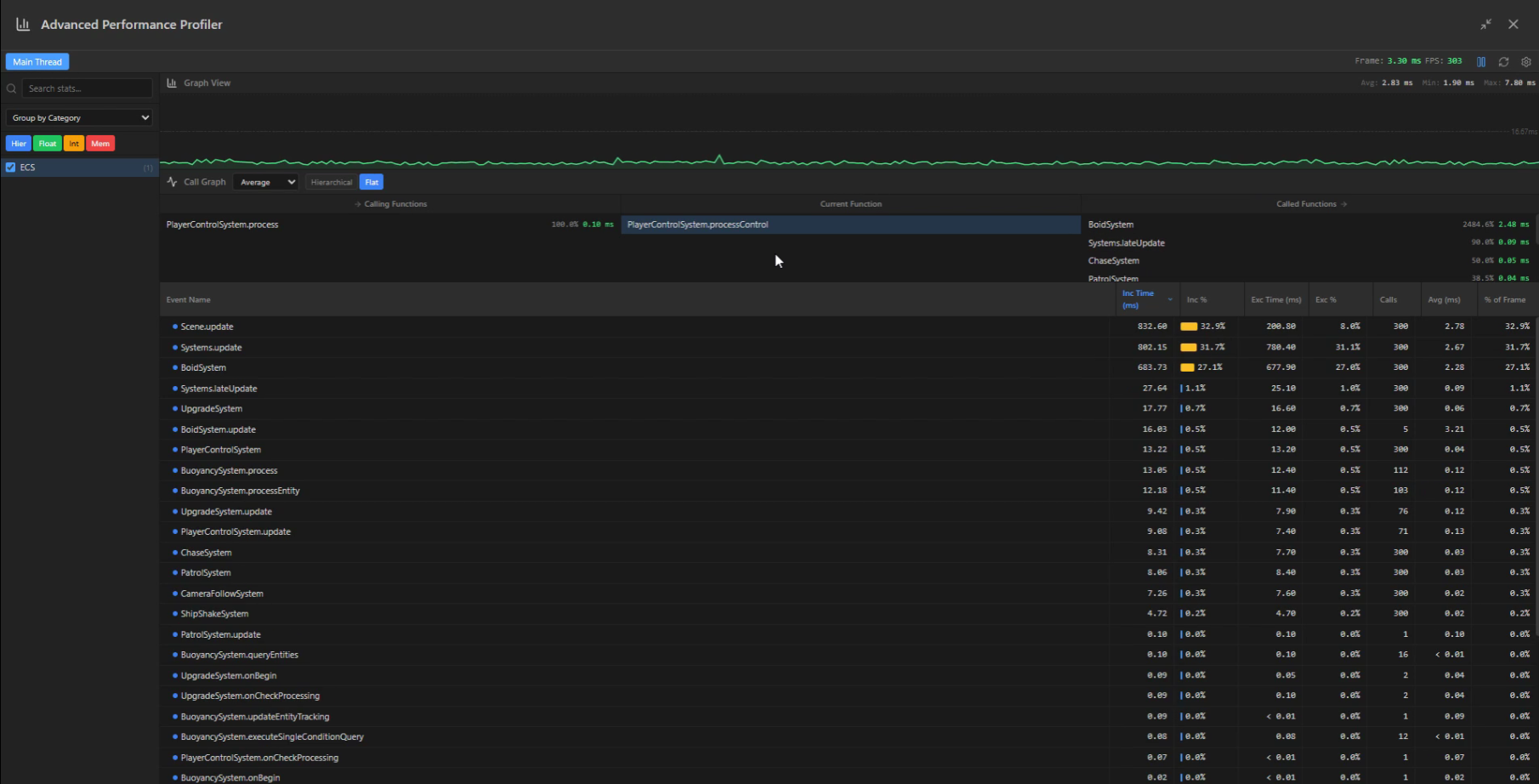
### 截图
查看更多截图
**性能分析器**
**插件管理**
**设置界面**
## 示例项目
- [Worker系统演示](https://esengine.github.io/ecs-framework/demos/worker-system/) - 多线程物理系统演示,展示高性能并行计算
- [割草机演示](https://github.com/esengine/lawn-mower-demo) - 完整的游戏示例
## 文档
- [📚 AI智能文档](https://deepwiki.com/esengine/ecs-framework) - AI助手随时解答你的问题
- [快速入门](https://esengine.github.io/ecs-framework/guide/getting-started.html) - 详细教程和平台集成
- [完整指南](https://esengine.github.io/ecs-framework/guide/) - ECS 概念和使用指南
- [API 参考](https://esengine.github.io/ecs-framework/api/) - 完整 API 文档
## 💪 支持项目 / Support the Project
如果这个项目对你有帮助,请考虑:
If this project helps you, please consider:
[](https://github.com/sponsors/esengine)
[](https://github.com/esengine/ecs-framework)
- ⭐ 给项目点个 Star
- 🐛 报告 Bug 或提出新功能
- 📝 改进文档
- 💖 成为赞助者
## 社区与支持
- [问题反馈](https://github.com/esengine/ecs-framework/issues) - Bug 报告和功能建议
- [讨论区](https://github.com/esengine/ecs-framework/discussions) - 提问、分享想法
- [QQ 交流群](https://jq.qq.com/?_wv=1027&k=29w1Nud6) - ecs游戏框架交流
## 贡献者 / Contributors
感谢所有为这个项目做出贡献的人!
Thanks goes to these wonderful people:
本项目遵循 [all-contributors](https://github.com/all-contributors/all-contributors) 规范。欢迎任何形式的贡献!
## 许可证
[MIT](LICENSE) © 2025 ECS Framework